Vous voulez que votre communauté, votre famille, vos amis ou notre communauté copient vos Trades automatiquement ? Nous avons la solution. Et vous pouvez fixer le prix que vous souhaitez. Devenir Trader n’a jamais été aussi simple. Et vous pourriez aussi parfaire vos connaissances sur le Trading.
Chaque Suiveur de vos Trades n’a pas besoin de créer un compte sur Wall Of Traders. Vous pouvez ajouter vous-même les clés API de leurs comptes sur votre propre compte. Par ce moyen, votre communauté n’a même pas besoin de connaître l’existence de Wall Of Traders.
Notre outil d’automatisation du Copy Trading est 100% gratuit pour vous et vos Suiveurs qui utilisent un compte Binance, Binance Margin ou Binance Futures créé après mars 2020 sans aucun lien de parrainage. C’est gratuit car nous avons rejoint le programme des courtiers Binance.
Si le compte n’est pas éligible, vos Suiveurs peuvent recréer un compte Binance en quelques minutes. Attention, il faut ouvrir ce lien en navigation privée pour créer un nouveau compte Binance, sinon le navigateur Web ajoute parfois son propre code de parrainage. Pour les autres comptes, l’abonnement commence à partir de 9,99 € / mois.
1) Comment le Master Trader configure-t-il son Groupe de Copy Trading sur Wall Of Traders pour devenir un Trader?
a) Ouvrez un compte sur Wall Of Traders.
b) Créer des clés API puis liez un compte Binance à Wall Of Traders. Si vous préférez ne pas lier votre propre compte Binance, cliquez sur « Paper Wallet« . De faux trades seront utilisés pour le Master Trader, mais pas pour les Suiveurs.
c) Créer votre propre groupe de Copy Trading. Saisissez le nom, la description et une référence à donner à vos abonnés. Cliquez sur «CRÉER UN TRADER». Par défaut, le groupe de Trading que vous avez créé est Privé. Si vous souhaitez le rendre Public, contactez-nous.
d) Donnez la référence à vos abonnés. Si vous êtes Public, ce n’est pas nécessaire. Si vous préférez que vos abonnés ne connaissent pas l’existence de Wall Of Traders, vous pouvez ajouter vous-même leurs clés API sur votre compte. Alors vous n’avez pas besoin de leur donner la référence. Cliquez sur « Gérer les Suiveurs » :

A l’écran d’après, cliquez sur « Ajouter un Suiveur » et entrez leurs clés API.
e) Facultatif: sécurisez votre compte avec une authentification à deux facteurs.
2) Comment le Master Trader envoie-t-il ses Trades à ses Suiveurs pour devenir Trader ?
5 options au choix pour envoyer les Trades
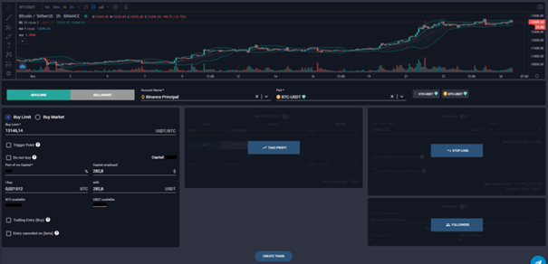
a) Vous créez les Trades à l’aide du Terminal de Trading Intelligent Wall Of Traders. Cela fonctionne sur Binance Spot et Binance Futures, mais aussi sur beaucoup d’autres échanges. Cliquez sur « SUIVEURS » et sélectionnez le groupe que vous venez de créer. Si vous souhaitez supprimer les pop-up de confirmation, allez dans les paramètres de trading et cliquez sur «Désactiver». Cette option est la mieux adaptée pour le Trading Manuel :

b) Vous créez les Trades en envoyant des messages à un canal Telegram privé où vous ajoutez @walloftraders sur Telegram. Nous lirons automatiquement les messages, analyserons le texte et créerons les Trades. Utilisez le format de votre choix, mais utilisez toujours le même format. Dans ce cas, nous devons faire quelques tests pour voir si nous pouvons lire correctement ce que vous envoyez. Cette option est la mieux adaptée pour le Trading Algorithmique :

c) Nous pouvons vous permettre de trader directement depuis Binance Futures, mais pas depuis Binance Spot ni depuis les autres échanges. Il y a cependant quelques limites qui sont décrites dans cet article. (Fonction en pause, merci de nous contacter pour savoir si c’est actif)
d) Si vous souhaitez envoyer les trades directement à notre API, il suffit de coder dans le langage de votre choix en utilisant notre API. Lisez cette documentation sur le Trading API.
e) Si vous voulez créer un Trade au déclenchement d’une alerte TradingView, lisez notre article Alerte TradingView.
Règles générales
Dans les méthodes a), b) et d), vous pouvez utiliser des options de trading avancées telles que multi TP, SL, déclenchement à l’entrée, trailings à l’entrée/TP/SL.
Les Trades créés de Wall Of Traders vers Binance Spot seront copiés sur les comptes Binance Spot des Suiveurs.
Si vous souhaitez envoyer des Trades sur Binance Futures, vous devez lier un compte Binance Futures à Wall Of Traders et sélectionner Binance Futures dans le Terminal de Smart Trading de Wall Of Traders, ou entrer Binance Futures dans le message Telegram que vous envoyez.
Si vous souhaitez modifier, annuler ou panic sell un Trade, allez sur la page de vos Trades, sélectionnez le Trade que vous voulez et faites-le. Cela se fera également sur tous les comptes des Suiveurs. Vous pouvez également le faire avec un message Telegram.
En dehors de la méthode c), veuillez noter que les Trades que vous créez directement sur l’Échange ne seront pas pris en compte dans le Copy Trading. Il est absolument nécessaire de les créer par l’une des méthodes précédentes.
La taille de position est respectée pour chaque Suiveur de vos Trades. Si vous créez un Trade à 5% de votre capital, cela créera un Trade à 5% du capital que le Suiveur a alloué à votre groupe de Trading. Cette taille de position est appelée «Part de mon Capital» dans le Terminal de Smart Trading.
3) Comment le Suiveur reçoit-il les Trades du Master Trader ?
Si au point 1)d) vous avez ajouté vous-même les API de vos Suiveurs, alors vous pouvez passer ce chapitre 3).
a) Chaque Suiveur doit ouvrir un compte sur Wall Of Traders. Si vous ne voulez pas que votre communauté connaisse Wall Of Traders, remontez au point 1)d) pour apprendre à gérer les API de vos Suiveurs vous-mêmes.
b) Reliez un compte Binance à Wall Of Traders. Si le compte est éligible, un bouclier vert apparaîtra à côté du nom de l’échange.
S’il n’est pas éligible, créez un nouveau compte Binance sans code de parrainage en étant en navigation privée, sinon le navigateur web ajoute parfois son propre code de parrainage (eh oui!). Pour transférer vos trades et vos cryptos d’un compte Binance vers un autre, voici un tutoriel complet sur Wall Of Traders et Binance. Si vous ne souhaitez pas recréer un compte Binance, allez sur la page des abonnements et abonnez-vous à « WoT Smart Trading & Copy Trading ».
c) Accédez à la page des Traders. Si le groupe de Trading est privé, entrez la référence donnée par le Master Trader. Cliquez sur « AJOUTER LE TRADER ». Le groupe de Trading sera affiché tout de suite. Cliquez sur « COPIER CE TRADER ». Entrez le % de votre capital que vous souhaitez allouer à ce Trader. Cliquez sur « Tout-auto » pour accepter automatiquement tous les Trades. Laissez-le sur « Semi-auto » si vous souhaitez accepter manuellement les Trades.
Pour accepter manuellement les Trades en mode semi-automatique:
- Associez un compte Telegram à Wall Of Traders pour recevoir le Trade dans un message de notification avec un bouton pour l’accepter. Cliquez sur « Connecter mon compte à Telegram ». Le bot Telegram s’ouvre, cliquez sur Démarrer.
- Ou Accédez à la page des Trades et cliquez sur le bouton vert pour chaque Trade dans lequel vous souhaitez entrer.
d) Facultatif: associez Telegram à Wall Of Traders pour recevoir des notifications sur les Trades en modes Tout-auto et Semi-auto, et pour valider les Trades en mode Semi-auto. Cliquez sur « Connecter mon compte à Telegram ». Le bot Telegram s’ouvre, cliquez sur Démarrer.
e) Facultatif: pour choisir les Trades à accepter – par exemple uniquement des paires USDT mais pas des paires BTC – allez sur la page de configuration et définissez votre stratégie.
f) Facultatif: sécurisez votre compte avec une authentification à deux facteurs.
C’est tout !
Devenir Trader pour sa communauté privée ou pour le public est aussi simple que cela avec Wall Of Traders, et complètement gratuit !
Si vous avez des questions, parlez-en nous sur Telegram, par email ou en commentaire, nous avons des solutions pour chaque type de situation.
Pour rencontrer la communauté des Crypto Traders francophones, ou pour nous demander de l’aide, rejoignez notre groupe Telegram français.
Si vous voulez aller plus loin dans le trading, vous pouvez lire nos articles sur le vocabulaire indispensable du trading, sur le lissage de son prix d’entrée grâce au DCA, ou sur l’apprentissage de l’analyse technique et des meilleurs indicateurs.
Cet article n’est pas un conseil d’investissement. Faites vos propres recherches avant d’investir sur le marché des crypto monnaies.